Als Data & AI Partner unterstützen wir Unternehmen auf dem Weg zu Daten- und KI-gestützten Entscheidungen. Mit CRM Data Analytics kommen Sie diesem Ziel einen Schritt näher.

In einem CRM-System schlummert ein grosser Schatz an Daten über bestehende und potenzielle Kunden. Diese Daten bilden die Grundlage für Vertrieb, Marketing, Service und strategische Entscheidungen. Doch in der Praxis sind CRM-Daten oft unvollständig, inkonsistent oder isoliert von anderen Systemen.
Eine moderne Data Analytics Infrastruktur ermöglicht die Aufbereitung und Verknüpfung von Daten aus verschiedenen Quellen – ganz ohne manuellen Aufwand.
Interaktive Dashboards ermöglichen zielgruppenspezifische Reports in Echtzeit. Dadurch entstehen signifikante Effizienzgewinne: Gezielte Auswertungen sind in wenigen Klicks möglich und erlauben es, wertvolle Einblicke in das Kundenverhalten zu gewinnen und transparenten Einblick in Sales & Marketing-Aktivitäten zu erhalten.

Als Bestandteil der Microsoft Produktlandschaft lässt sich Power BI als führende Business Intelligence Lösung nahtlos in Ihre bestehende Microsoft Produktelandschaft integrieren. Interaktive Reports können flexibel über Teams, Sharepoint, Power Point etc. geteilt werden und bestehende Arbeitsprozesse bleiben unverändert.
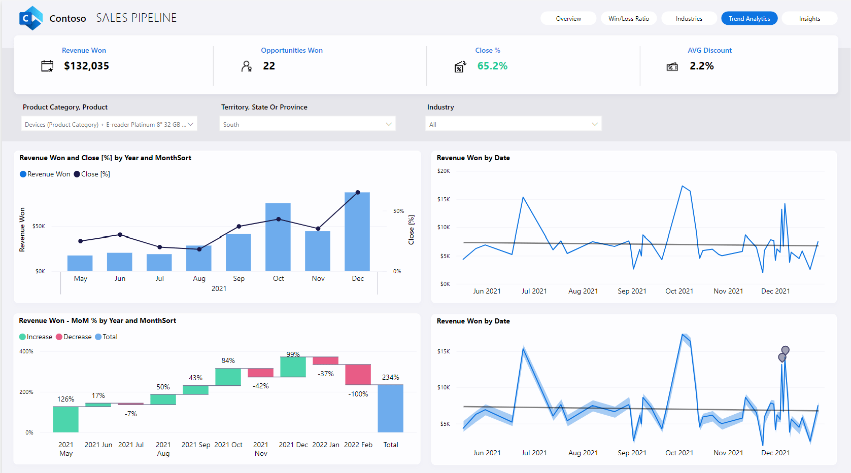
Wie performt Ihr Vertrieb? Welche Kampagnen bringen den grössten ROI? Mit Power BI Dashboards schaffen wir Transparenz über Ihre CRM-Daten – von der Lead-Entwicklung über Deal-Pipelines bis hin zu Kundenverhalten und -bindung.
Wir automatisieren die Anbindung relevanter Datenquellen, bereiten die Daten auf und visualisieren diese in intuitiven Reports. So ermöglichen wir datengetriebene Entscheidungen auf allen Ebenen.
Typische Fragestellungen:
Fehlende Daten, falsche Daten oder unterschiedliche Datenformate sind nur ein paar Beispiele, die dazu führen, dass Analytics-Ergebnisse verfälscht und Reportings unbrauchbar werden. Wir unterstützen Sie dabei, eine qualitativ hochwertige Datengrundlage zu schaffen. Dabei arbeiten wir mit einer Reihe von Daten-Qualitätschecks um Ihre CRM-Daten zu bereinigen, zu standardisieren, zu plausibilisieren und zu vervollständigen.
Mit einer integrierten Dateninfrastruktur lassen sich relevante CRM-Prozesse automatisieren und effizient skalieren; von der Lead-Bewertung über Follow-up-Aktionen bis hin zu Benachrichtigungen bei kritischen KPIs. Wir unterstützen Sie beim Aufbau einer Infrastruktur, die Datenströme aus CRM, Webshop & Marketing-Plattformen bündelt, Event- oder Schwellenwert-basiertes Alerting & Workflow-Automatisierung ermöglicht und personalisierte Kampagnen aus Analysen heraus erstellt.
Mit einer umfassenden und qualitativ hochstehenden Datenbasis können zudem moderne KI-Algorithmen eingesetzt werden, um Daten noch gezielter zu analysieren. Dies bringt Unternehmen auf eine neue Ebene der datengetriebenen Entscheidungsfindung.
Mögliche Use Cases:
Meist enthält ein CRM bereits grundlegende Informationen zu Unternehmen und Kontakten. Diese ermöglichen es, Kunden zu kontaktieren und über bisherige Kontaktpunkte informiert zu sein.
Durch die gezielte Anreicherung von Stammdaten mit externen Informationen, wie sozio-ökonomischen Daten oder Standortdaten, entsteht eine umfassende Sicht auf Ihre Zielgruppen. So verfeinern Sie Ihre Segmente, steigern die Relevanz Ihrer Marketingmassnahmen und erkennen Cross- und Upselling-Potenziale frühzeitig.
Analyse der bestehenden Infrastruktur, der Voraussetzungen und der Bedürfnisse.
Analyse der Datenherkunft und Möglichkeiten zur Integration.
Definition der angezeigten Daten und deren Darstellung, Konzipierung des Designs.
Erstellen der konzipierten Reports mit, je nach Bedarf, unterschiedlichen Zugriffsrechten.
Einführung in die Funktionalitäten bei der Konsumation der Reports, Schulung von Key Usern zur Entwicklung und Anpassung von Reports.
Feedback-Loop zur Adjustierung der entwickelten Reports.